AI-enabled enterprise software solutions for the modern manufacturer
Empower the front-line with process setting recommendations to optimize in real-time.
Trusted By
Why Oden
The Oden Product Suite helps manufacturers create more, waste less, and make smarter decisions. With three key products—Process AI, Factory Analytics, and Data Engine—and our differentiated approach to delivery through The Oden Experience, you can take control of your production like never before, reduce variability, and turn every operator into a high-performer.
Oden Product Suite
End-to-end Analytics and AI for manufacturers seeking process optimization.
Data Engine
Process AI
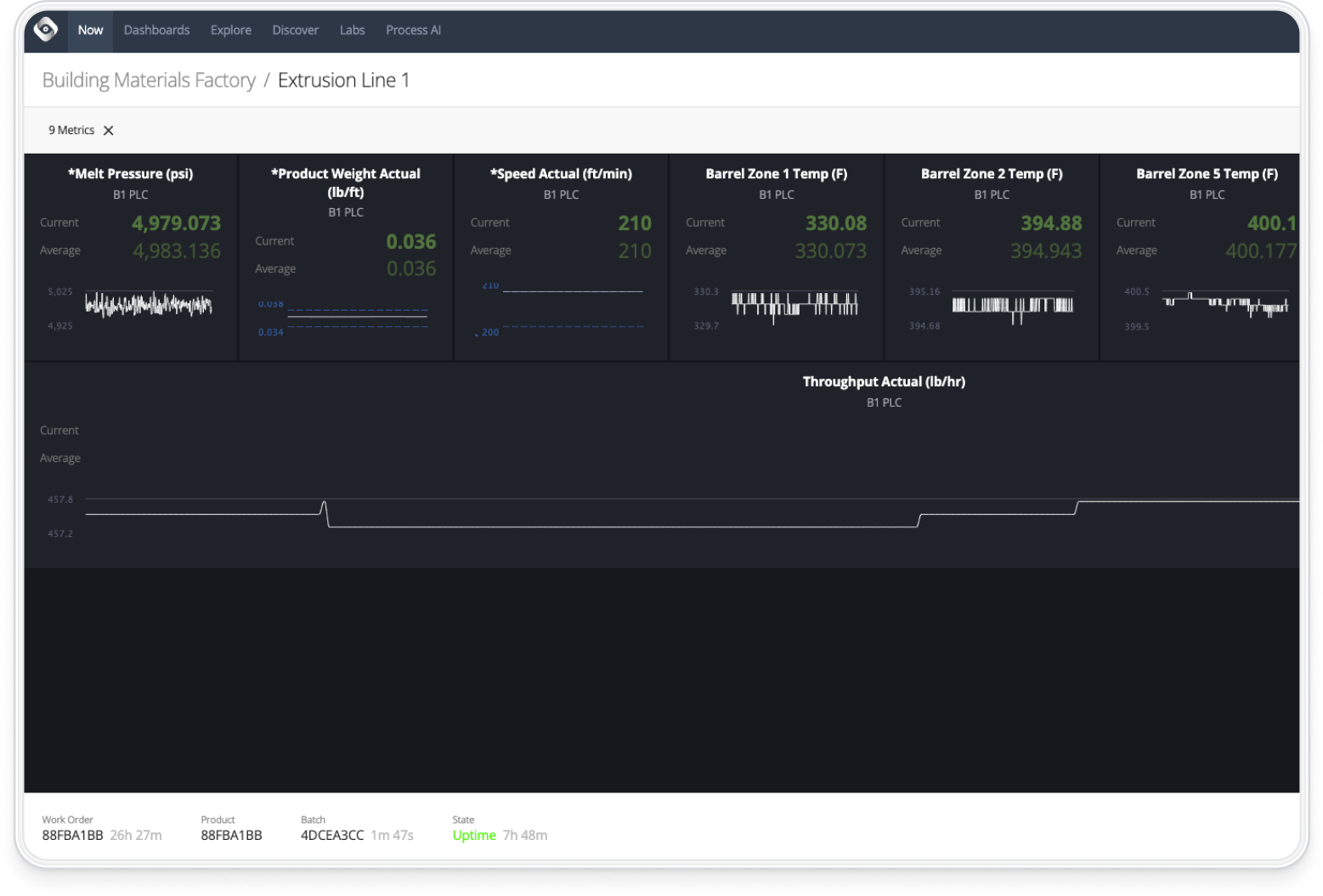
Factory Analytics
Empower Your Operators to Increase Performance
Manufacturers want to produce more, but their processes are dependent on front-line operators. The difference between an experienced operator and a new employee is massive, directly impacting the ability to meet targets. Oden’s suite of products provide real-time recommendations directly to operators so they produce faster and at higher quality.
Analytics for Informed Decisions
The margins in manufacturing are small; every dollar counts. Understanding the current state on the plant floor and your performance is key to making high-quality decisions, from Process Engineers to Senior Leadership. Oden’s Factory Analytics supports these decisions, and Oden’s tailored deployment and change management ensures their adoption and value.
Establish Trusted Data for the Enterprise
Manufacturing data is a headache. Combining real-time streaming data with enterprise production data is a convoluted process, but without making sense of it companies are limited in their ability to improve their processes. Oden’s product suite offers end-to-end solutions for ingestion, cleaning, modelling, analytics, and optimization to create a trusted source of truth for the entire business.
Solutions with impact.
Lasting ROI delivered quickly through increasing rates, reducing downtime, and improving quality.
+21.4%
OEE
5x ROI
In 12 Months
+30%
Process Productivity
Turn Your Machine and Line Operators Into High Performers
Your content goes here. Edit or remove this text inline or in the module Content settings. You can also style every aspect of this content in the module Design settings and even apply custom CSS to this text in the module Advanced settings.
Increase Output
Set impactful targets based on historical capability, prioritize high ROI improvement opportunities, and provide confidence to your operators that they can safely hit these goals.
Improve Quality
Understand in real-time which changes to your process impact quality, and provide recommendations directly to operators to maintain quality targets and reduce scrap.
Decrease Costs
Identify the tradeoff between material and energy usage and production speed, and provide your operators with recommendations to strike the optimal balance.
Reduce Downtime
Accurately track machine utilization, identify causes of unplanned downtime, and enact changes to your process to increase machine availability.
Unlock the Potential of Your Entire Front-Line
Complete the form to contact us, request a demo, or set time with an Oden expert to learn more.
Contact Us
"*" indicates required fields










